Uptime Monitoring
& Status Pages

Easy & reliable monitoring solution.

  • 6 notification integrations
 
Uptime track your websites, servers and ports availability with ease.
Keep track of your Cron jobs and make sure they are actually running.
Monitor domain names expiration dates and SSL certificates.
Get notified when your domain DNS changes, track with ease.
 

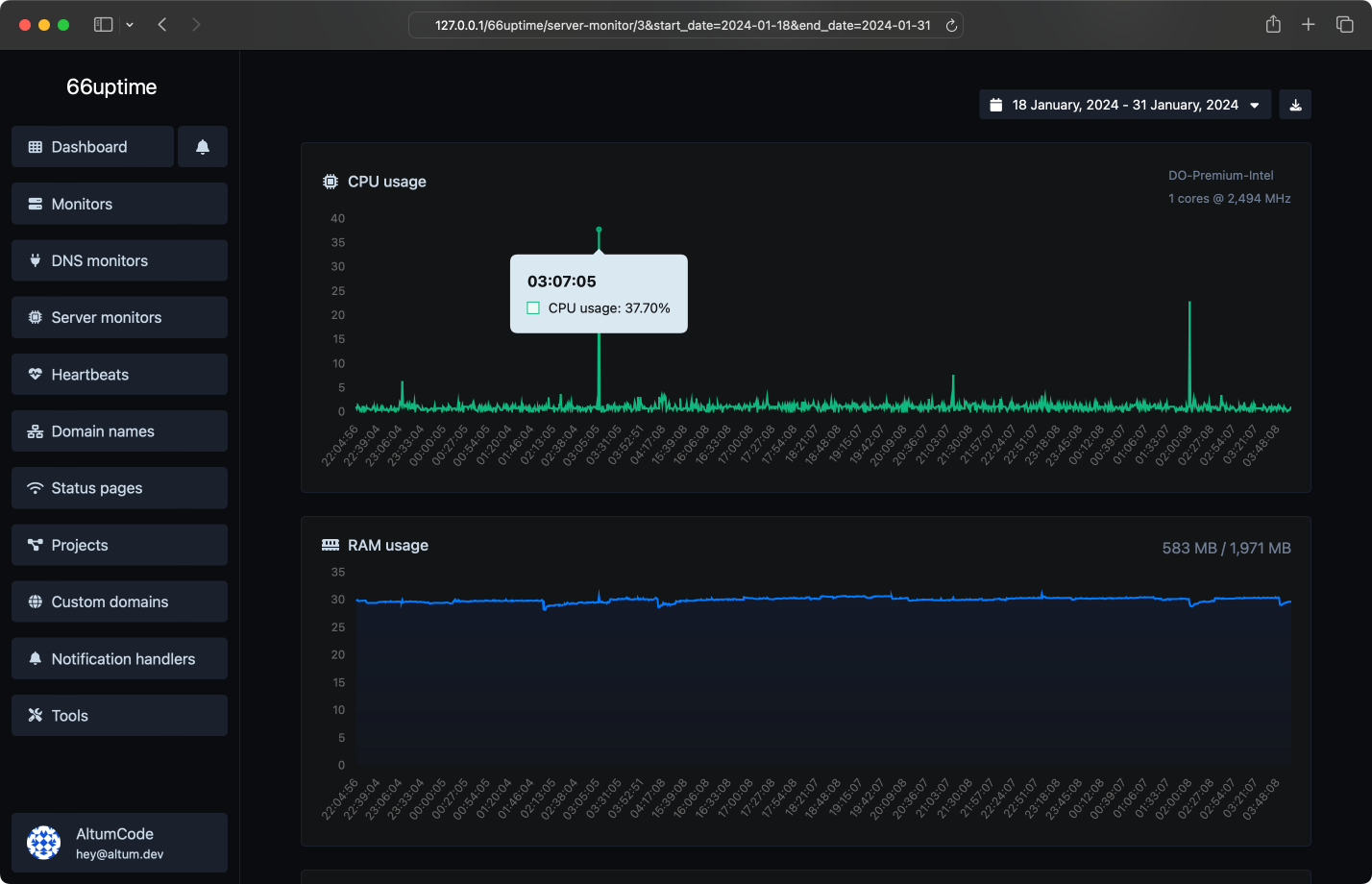
Server monitors

Keep track of your resources (CPU, Disk, Ram...etc) on your Linux servers.

 

Incidents

Get to know when & for how long your monitors became unavailable & get instant email notifications.

 
We made 24,428,712 checks for a total of 210 monitors.

We also host 0 status pages.
 
Multiple locations
We check your monitors from multiple locations around the world.
Custom HTTP requests
Request method, request body, basic auth & custom request headers.
Custom HTTP responses
Set & expect a certain response from your monitors.
Email notifications
Get instant notifications when your tracked services go up or down.
Projects
Easiest way to categorize your managed resources.
 

Here's what people are saying

Lorem ipsum dolor sit amet, consectetur adipiscing elit.Ornare ex. Vivamus eu ex non orci condimentum placerat ac ac nisi. Nam velit libero, hendrerit vitae auctor eget, congue ut ante.

Lorem ipsum dolor sit amet, consectetur adipiscing elit. Praesent finibus vestibulum porta. Sed id eros quam. Nunc at nisi vel arcu placerat gravida.

Praesent finibus vestibulum porta. Sed id eros quam. Proin lacinia ipsum porttitor, sollicitudin est in, ornare ex. Vivamus eu ex non orci condimentum placerat ac ac nisi. Nam velit libero, hendrerit vitae auctor eget, congue ut ante.

 
Ready to start?

Choose your plan

Free
Unlimited monitors
0 Ping locations
Unlimited heartbeats
Unlimited domain names
0 DNS monitors
0 server monitors
Unlimited projects
Unlimited days data retention
Unlimited days status pages statistics retention
Multiple notification handlers
API access
No Ads
 

Answers for your common questions

All the FAQ section can be edited from the admin panel - languages section.

Lorem ipsum dolor sit amet, vim eu quem nonumes omittam. Mutat facete patrioque et est, nusquam abhorreant definiebas te sit, albucius urbanitas pro ad. Ne nemore officiis sed. Cu mundi docendi qui, nam nonumes maluisset constituto an, vix ea solum accusamus consequuntur.

Virtute feugiat ocurreret ad cum, pro in posse ullum adversarium, te qui stet graece antiopam. Amet omnesque indoctum ut mel, ea eam sonet saperet nostrum. Te modus delectus mel, pri populo definitionem ne, an eam hinc labitur inciderint. Novum vivendum gloriatur ex nec, ad vocibus eleifend deterruisset pro, mutat voluptaria repudiandae eum ea. Ipsum soluta cotidieque sea ut, aliquando scripserit no has, iisque impetus erroribus pro ad. Case labitur scaevola vis ut, clita meliore te eos.

Mel iusto putant feugiat et, qui alii virtute eu. Diceret corrumpit mei an. Ius ei congue iudico, ex quo delectus indoctum. Mnesarchum reprehendunt pro ex, ea vix amet maluisset, in autem omnes consectetuer eum.
 

Get started

Track the uptime of your servers & display their stats on a status page.